


Ship data faster





Native data connection

Tab to Data
Without breaking numbers & dashboards

Instant diff preview
Directly see impact of new code in the data

Agent for data quality checks
Ask nao agent to run all the small quality checks

Agent for data diff
Ask nao agent to check your dev tables are consistent with production ones

Agent to run your tests
Have nao agent run & summarize all your defined tests

All the tools you love, in one IDE
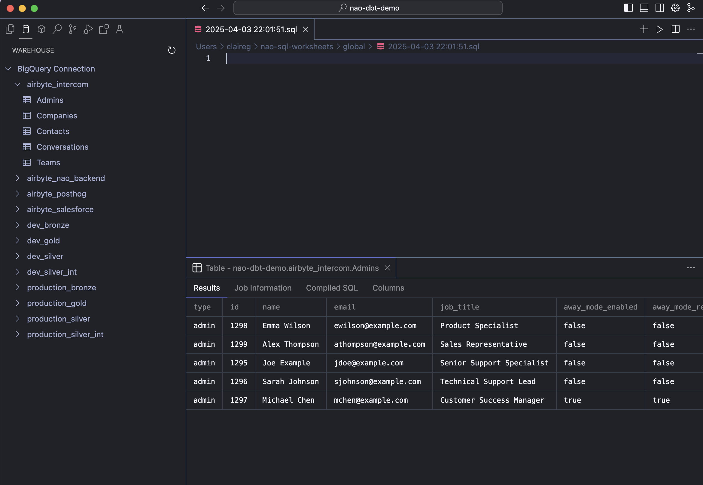
Your data warehouse






- Execute SQL queries
- SQL auto-complete
- SQL worksheets
- AI tab on your SQL console
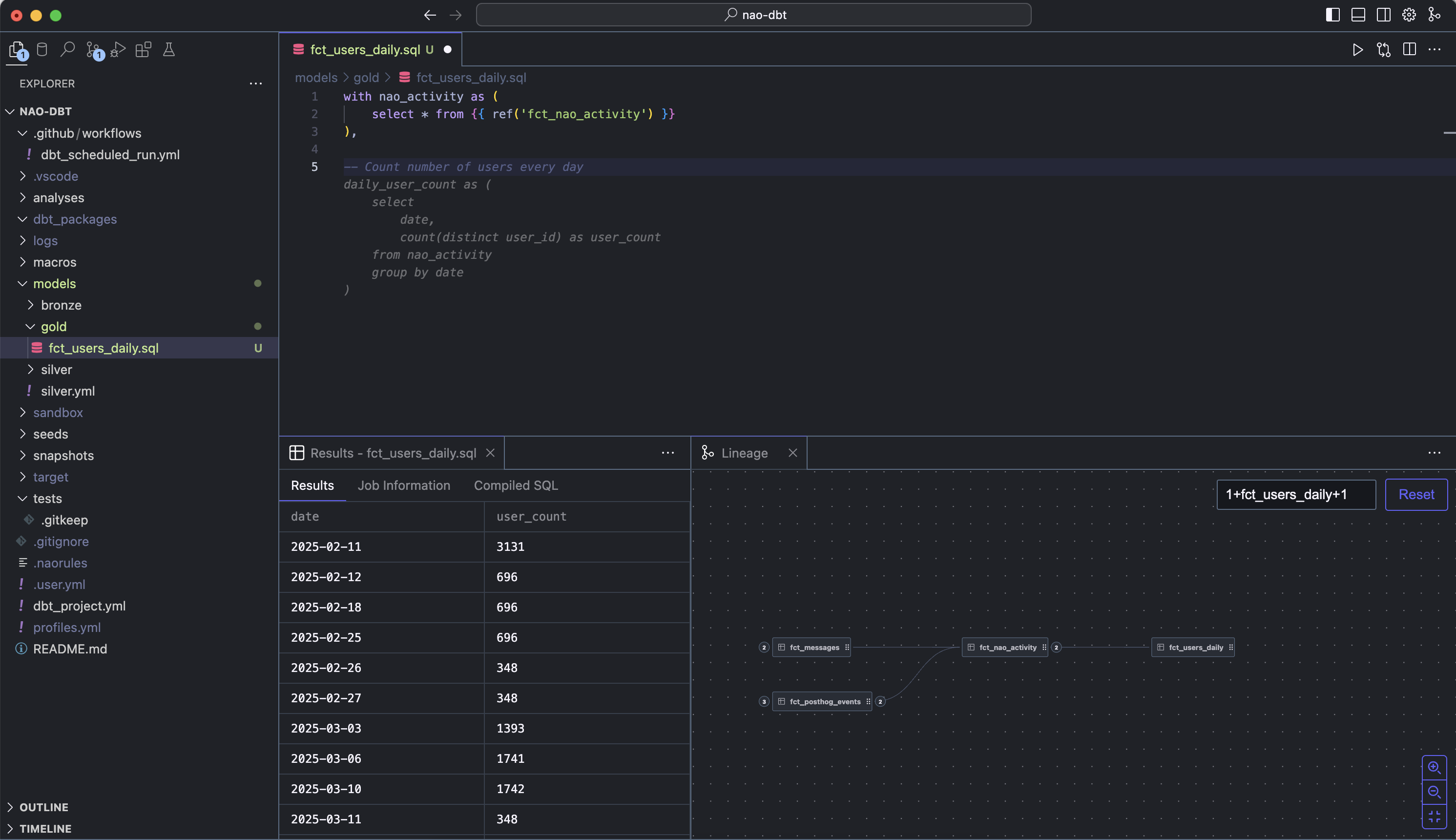
Your transformation tool

- Preview dbt models
- Auto-complete on model columns
- Lineage graph
- Column-level lineage in agent
- Create models, docs & tests with agent
coming soon
Your BI tool




- Lineage up to BI
- Table usage scoring
Start data vibing
Frequently asked questions
Who is nao for?
Anyone on your data team: analysts writing SQL, analytics engineers in dbt, data scientists building models, or data engineers working on the platform.
How is nao different than Cursor?
nao writes code that actually works on your data. It's natively integrated with your data warehouse, to generate code that fits your schema. Its agent has data-specific tools to ship code without breaking data quality: run data quality checks, data diffs, detect lineage impact & write relevant tests.
Which languages does nao support?
Like any code editor, it works with all languages — but it's especially smart with SQL and let you execute it.
Why do I need to connect my data to nao?
To get smart AI suggestions based on your schema, have the agent run data quality checks, and preview SQL results — all from your IDE.
How does nao help dbt workflows?
nao AI agent understands your dbt project — models, sources, docs, tests, column-level lineage. You can preview models directly in the IDE and get smart autocomplete for model columns.
Is my data secure?
Making nao safe for your data is our top priority. Your data stays local. Nothing is shared with an LLM unless you allow it, and we never store your code or schema — just the embeddings. Take a look at our privacy policy.